Haziran ayının ilk haftasında, kripto para piyasası, ETH, FARTCOIN ve HYPE adlı üç altcoinde balinalar ve kurumsal yatırımcıların önemli katılımına tanık oluyor.
Bu büyük ölçekli alım ve satım faaliyetleri, bu coin’lerin büyüme potansiyeline olan güveni yansıtıyor ve piyasa trendlerini önemli ölçüde etkileyebilir.
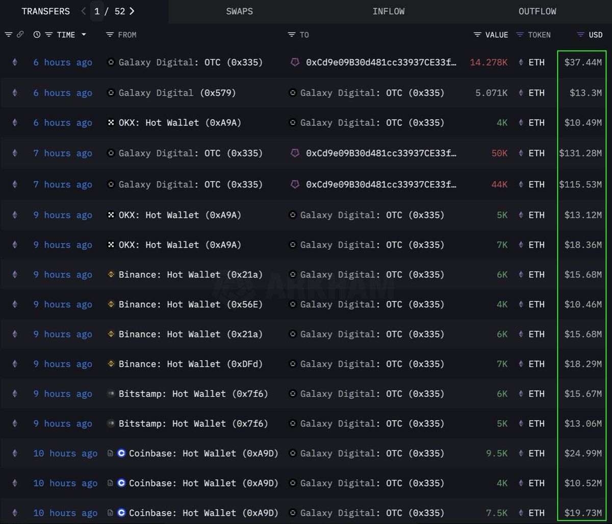
Ethereum (ETH)
Lookonchain’den alınan verilere göre, bir kurum veya balina, OTC (tezgah üstü) kanalıyla 108.278 Ethereum (ETH) satın aldı, bu da 283 milyon Dolar’a eşdeğer. Bu işlemi Galaxy Digital OTC cüzdanı gerçekleştirdi. Bu cüzdan, 108.278 ETH’yi 0x0b26 adresine aktarmadan önce, önceki 12 saat içinde borsalardan 89.000 ETH (233,5 milyon Dolar değerinde) çekti.
Şu anda, bu cüzdan yaklaşık 365 milyon Dolar değerinde varlık tutuyor. Trader’lar genellikle bu tür OTC işlemlerini, piyasada önemli dalgalanmalara neden olmamak için kullanır.
Bu durum, bu kurumun stratejik olarak ETH biriktirdiğini ve muhtemelen gelecekteki bir fiyat artışına hazırlandığını gösteriyor. Bu coin, 2024’ten bu yana en güçlü altı haftalık giriş serisini yaşadı ve artan kurumsal talep ile geçen hafta 286 milyon Dolar eklendi.
Bu yazının yazıldığı sırada, ETH 2.637 Dolar’dan işlem görüyor ve son 24 saatte %1 arttı. Trader CryptoFaibik’e göre, ETH 2021’in başından beri gelişen çok yıllık simetrik bir üçgen modeli içinde hareket ediyor.
‘3.500 Dolar üzerinde aylık kapanış, çok yıllık üçgenden bir çıkışı doğrulayacaktır,’ CryptoFaibik paylaştı.
Fartcoin (FARTCOIN)
Solana (SOL) platformunda bir meme coin olan FARTCOIN, büyük yatırımcılardan da önemli ilgi görüyor. Lookonchain’den alınan verilere göre, üç balina dört saat içinde toplam 9,2 milyon FARTCOIN satın aldı ve bu alımların toplam değeri 9,5 milyon Dolar.
Bu işlemler, bir grup balinanın FARTCOIN’in kısa vadede büyüme potansiyeline oldukça iyimser baktığını gösteriyor.
Bu yazının yazıldığı sırada, FARTCOIN 1,08 Dolar’dan işlem görüyor ve son 24 saatte %4,7 düştü. Ancak bazı trader’lar, bu meme coin’in uzun vadeli fiyatı konusunda oldukça iyimser.
Hyperliquid (HYPE)
Bir diğer yükselen altcoin olan HYPE, balinaların dikkatinden kaçmadı. OnchainLens’ten alınan verilere göre, bir balina üç gün boyunca 6 milyon Dolar harcayarak 170.000’den fazla HYPE satın aldı. Bu agresif birikim, HYPE henüz büyük kripto para borsalarında listelenmemiş olmasına rağmen gerçekleşiyor.
BeInCrypto’nun bildirdiğine göre, HYPE’ın son değer artışı, James Wynn adlı trader’ın Hyperliquid üzerindeki popülaritesinden kaynaklanıyor olabilir. Büyük yatırımcıların katılımıyla birleştiğinde, bu durum HYPE’ın uzun vadeli potansiyeline olan güçlü güveni gösteriyor. Özellikle Binance US’te listelendikten sonra, yaklaşan bir fiyat patlamasının habercisi olabilir.
Bu yazının yazıldığı sırada, HYPE 36,59 Dolar’dan işlem görüyor ve son 24 saatte %1,7 düşüş yaşadı.
Haziran 2025’in ilk haftasında ETH, FARTCOIN ve HYPE’e balinaların ve kurumsal yatırımcıların katılımı olumlu bir sinyal. Bu durum, kripto para piyasasına olan güçlü güveni yansıtıyor. Bu büyük işlemler, uzun vadeli yatırım stratejilerini gösteriyor ve yaklaşan fiyat artışları için katalizör olabilir.





